name string | provider string | osWorld float64 | tau2Bench float64 | browseComp float64 | termBench2 float64 | gdpvalAA int64 | swePro float64 | screenSpotPro float64 | androidWorld float64 |
|---|---|---|---|---|---|---|---|---|---|
GPT-5.4 | OpenAI | 75 | null | 82.7 | null | 83 | null | null | null |
Claude Opus 4.6 | Anthropic | 72.7 | 91.9 | 84 | 74.7 | 1,606 | 45 | null | null |
Claude Sonnet 4.6 | Anthropic | 72.5 | null | null | 53 | 1,633 | null | null | null |
Gemini 3.1 Pro | Google | null | 99.3 | 85.9 | 78.4 | 1,317 | null | null | null |
GPT-5.2 | OpenAI | 38.2 | 82 | 77.9 | 64.9 | null | null | null | null |
GPT-5.3 Codex | OpenAI | null | null | null | 77.3 | null | 57 | null | null |
Gemini 3 Flash | Google | null | null | null | 64.3 | null | null | null | null |
Qwen3.5-9B | Alibaba | null | 79.9 | null | null | null | null | 66.1 | 57.8 |
Qwen3.5-4B | Alibaba | null | 79.1 | null | null | null | null | 50.3 | 58.6 |
MiniMax-M2.5 | MiniMax | null | null | null | 42.2 | null | null | null | null |
🏆 ALL Bench Leaderboard 2026
The only AI benchmark dataset covering LLM · VLM · Agent · Image · Video · Music in a single unified file.
Dataset Summary
ALL Bench Leaderboard aggregates and cross-verifies benchmark scores for 90+ AI models across 6 modalities. Every numerical score is tagged with a confidence level (cross-verified, single-source, or self-reported) and its original source. The dataset is designed for researchers, developers, and decision-makers who need a trustworthy, unified view of the AI model landscape.
| Category | Models | Benchmarks | Description |
|---|---|---|---|
| LLM | 41 | 32 fields | MMLU-Pro, GPQA, AIME, HLE, ARC-AGI-2, Metacog, SWE-Pro, IFEval, LCB, Union Eval, etc. |
| VLM Flagship | 11 | 10 fields | MMMU, MMMU-Pro, MathVista, AI2D, OCRBench, MMStar, HallusionBench, etc. |
| Agent | 10 | 8 fields | OSWorld, τ²-bench, BrowseComp, Terminal-Bench 2.0, GDPval-AA, SWE-Pro |
| Image Gen | 10 | 7 fields | Photo realism, text rendering, instruction following, style, aesthetics |
| Video Gen | 10 | 7 fields | Quality, motion, consistency, text rendering, duration, resolution |
| Music Gen | 8 | 6 fields | Quality, vocals, instrumental, lyrics, duration |
What's New — v2.2.1
🏅 Union Eval ★NEW
ALL Bench's proprietary integrated benchmark. Fuses the discriminative core of 10 existing benchmarks (GPQA, AIME, HLE, MMLU-Pro, IFEval, LiveCodeBench, BFCL, ARC-AGI, SWE, FINAL Bench) into a single 1000-question pool with a season-based rotation system.
Key features:
- 100% JSON auto-graded — every question requires mandatory JSON output with verifiable fields. Zero keyword matching.
- Fuzzy JSON matching — tolerates key name variants, fraction formats, text fallback when JSON parsing fails.
- Season rotation — 70% new questions each season, 30% anchor questions for cross-season IRT calibration.
- 8 rounds of empirical testing — v2 (82.4%) → v3 (82.0%) → Final (79.5%) → S2 (81.8%) → S3 (75.0%) → Fuzzy (69.9/69.3%).
Key discovery: "The bottleneck in benchmarking is not question difficulty — it's grading methodology."
Empirically confirmed LLM weakness map:
- 🔴 Poetry + code cross-constraints: 18-28%
- 🔴 Complex JSON structure (10+ constraints): 0%
- 🔴 Pure series computation (Σk²/3ᵏ): 0%
- 🟢 Metacognitive reasoning (Bayes, proof errors): 95%
- 🟢 Revised science detection: 86%
Current scores (S3, 20Q sample, Fuzzy JSON):
| Model | Union Eval |
|---|---|
| Claude Sonnet 4.6 | 69.9 |
| Claude Opus 4.6 | 69.3 |
Other v2.2 changes
- Fair Coverage Correction: composite scoring ^0.5 → ^0.7
- +7 FINAL Bench scores (15 total)
- Columns sorted by fill rate
- Model Card popup (click model name) · FINAL Bench detail popup (click Metacog score)
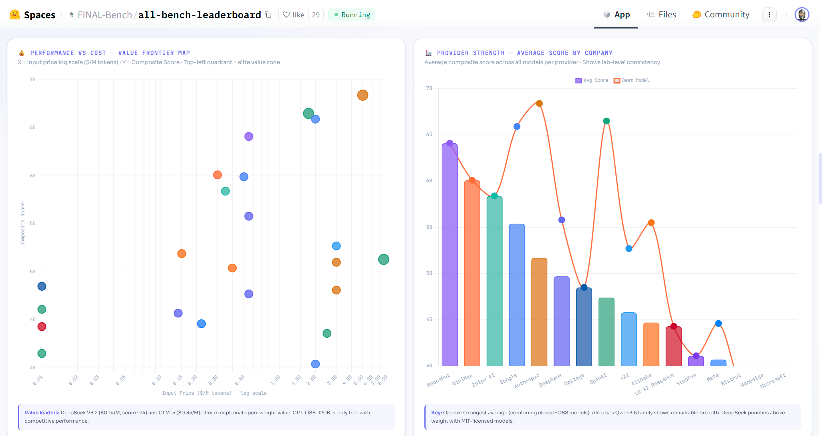
- 🔥 Heatmap, 💰 Price vs Performance scatter tools
Live Leaderboard
👉 https://huggingface.co/spaces/FINAL-Bench/all-bench-leaderboard
Interactive features: composite ranking, dark mode, advanced search (GPQA > 90 open, price < 1), Model Finder, Head-to-Head comparison, Trust Map heatmap, Bar Race animation, Model Card popup, FINAL Bench detail popup, and downloadable Intelligence Report (PDF/DOCX).
Data Structure
data/
├── llm.jsonl # 41 LLMs × 32 fields (incl. unionEval ★NEW)
├── vlm_flagship.jsonl # 11 flagship VLMs × 10 benchmarks
├── agent.jsonl # 10 agent models × 8 benchmarks
├── image.jsonl # 10 image gen models × S/A/B/C ratings
├── video.jsonl # 10 video gen models × S/A/B/C ratings
└── music.jsonl # 8 music gen models × S/A/B/C ratings
LLM Field Schema
| Field | Type | Description |
|---|---|---|
name |
string | Model name |
provider |
string | Organization |
type |
string | open or closed |
group |
string | flagship, open, korean, etc. |
released |
string | Release date (YYYY.MM) |
mmluPro |
float | null | MMLU-Pro score (%) |
gpqa |
float | null | GPQA Diamond (%) |
aime |
float | null | AIME 2025 (%) |
hle |
float | null | Humanity's Last Exam (%) |
arcAgi2 |
float | null | ARC-AGI-2 (%) |
metacog |
float | null | FINAL Bench Metacognitive score |
swePro |
float | null | SWE-bench Pro (%) |
bfcl |
float | null | Berkeley Function Calling (%) |
ifeval |
float | null | IFEval instruction following (%) |
lcb |
float | null | LiveCodeBench (%) |
sweV |
float | null | SWE-bench Verified (%) — deprecated |
mmmlu |
float | null | Multilingual MMLU (%) |
termBench |
float | null | Terminal-Bench 2.0 (%) |
sciCode |
float | null | SciCode (%) |
unionEval |
float | null | ★NEW Union Eval S3 — ALL Bench integrated benchmark (100% JSON auto-graded) |
priceIn / priceOut |
float | null | USD per 1M tokens |
elo |
int | null | Arena Elo rating |
license |
string | Prop, Apache2, MIT, Open, etc. |
Composite Score
Score = Avg(confirmed benchmarks) × (N/10)^0.7
10 core benchmarks across the 5-Axis Intelligence Framework: Knowledge · Expert Reasoning · Abstract Reasoning · Metacognition · Execution.
v2.2 change: Exponent adjusted from 0.5 to 0.7 for fairer coverage weighting. Models with 7/10 benchmarks receive ×0.79 (was ×0.84), while 4/10 receives ×0.53 (was ×0.63).
Confidence System
Each benchmark score in the confidence object is tagged:
| Level | Badge | Meaning |
|---|---|---|
cross-verified |
✓✓ | Confirmed by 2+ independent sources |
single-source |
✓ | One official or third-party source |
self-reported |
~ | Provider's own claim, unverified |
Example:
"Claude Opus 4.6": {
"gpqa": { "level": "cross-verified", "source": "Anthropic + Vellum + DataCamp" },
"arcAgi2": { "level": "cross-verified", "source": "Vellum + llm-stats + NxCode + DataCamp" },
"metacog": { "level": "single-source", "source": "FINAL Bench dataset" },
"unionEval": { "level": "single-source", "source": "Union Eval S3 — ALL Bench official" }
}
Usage
from datasets import load_dataset
# Load LLM data
ds = load_dataset("FINAL-Bench/ALL-Bench-Leaderboard", "llm")
df = ds["train"].to_pandas()
# Top 5 LLMs by GPQA
ranked = df.dropna(subset=["gpqa"]).sort_values("gpqa", ascending=False)
for _, m in ranked.head(5).iterrows():
print(f"{m['name']:25s} GPQA={m['gpqa']}")
# Union Eval scores
union = df.dropna(subset=["unionEval"]).sort_values("unionEval", ascending=False)
for _, m in union.iterrows():
print(f"{m['name']:25s} Union Eval={m['unionEval']}")
Union Eval — Integrated AI Assessment
Union Eval is ALL Bench's proprietary benchmark designed to address three fundamental problems with existing AI evaluations:
- Contamination — Public benchmarks leak into training data. Union Eval rotates 70% of questions each season.
- Single-axis measurement — AIME tests only math, IFEval only instruction-following. Union Eval integrates arithmetic, poetry constraints, metacognition, coding, calibration, and myth detection.
- Score inflation via keyword matching — Traditional rubric grading gives 100% to "well-written" answers even if content is wrong. Union Eval enforces mandatory JSON output with zero keyword matching.
Structure (S3 — 100 Questions from 1000 Pool):
| Category | Questions | Role | Expected Score |
|---|---|---|---|
| Pure Arithmetic | 10 | Confirmed Killer #1 | 0-57% |
| Poetry/Verse IFEval | 8 | Confirmed Killer #2 | 18-28% |
| Structured Data IFEval | 7 | JSON/CSV verification | 0-70% |
| FINAL Bench Metacognition | 20 | Core brand | 50-95% |
| Union Complex Synthesis | 15 | Extreme multi-domain | 40-73% |
| Revised Science / Myths | 5 | Calibration traps | 50-86% |
| Code I/O, GPQA, HLE | 19 | Expert + execution | 50-100% |
| BFCL Tool Use, Anchors | 16 | Cross-season calibration | varies |
Note: The 100-question dataset is not publicly released to prevent contamination. Only scores are published.
FINAL Bench — Metacognitive Benchmark
FINAL Bench measures AI self-correction ability. Error Recovery (ER) explains 94.8% of metacognitive performance variance. 15 frontier models evaluated.
Changelog
| Version | Date | Changes |
|---|---|---|
| v2.2.1 | 2026-03-10 | 🏅 Union Eval ★NEW — integrated benchmark column (unionEval field). Claude Opus 4.6: 69.3 · Sonnet 4.6: 69.9 |
| v2.2 | 2026-03-10 | Fair Coverage (^0.7), +7 Metacog scores, Model Cards, FINAL Bench popup, Heatmap, Price-Perf |
| v2.1 | 2026-03-08 | Confidence badges, Intelligence Report, source tracking |
| v2.0 | 2026-03-07 | All blanks filled, Korean AI data, 42 LLMs cross-verified |
| v1.9 | 2026-03-05 | +3 LLMs, dark mode, mobile responsive |
Citation
@misc{allbench2026,
title={ALL Bench Leaderboard 2026: Unified Multi-Modal AI Evaluation},
author={ALL Bench Team},
year={2026},
url={https://huggingface.co/spaces/FINAL-Bench/all-bench-leaderboard}
}
#AIBenchmark #LLMLeaderboard #GPT5 #Claude #Gemini #ALLBench #FINALBench #Metacognition #UnionEval #VLM #AIAgent #MultiModal #HuggingFace #ARC-AGI #AIEvaluation #VIDRAFT.net
- Downloads last month
- 626










